すべてのリリースはQlik Senseの最新バージョンに対応しております。
10月のリリースハイライトをご紹介致します。(動画は英語でのご案内となります)

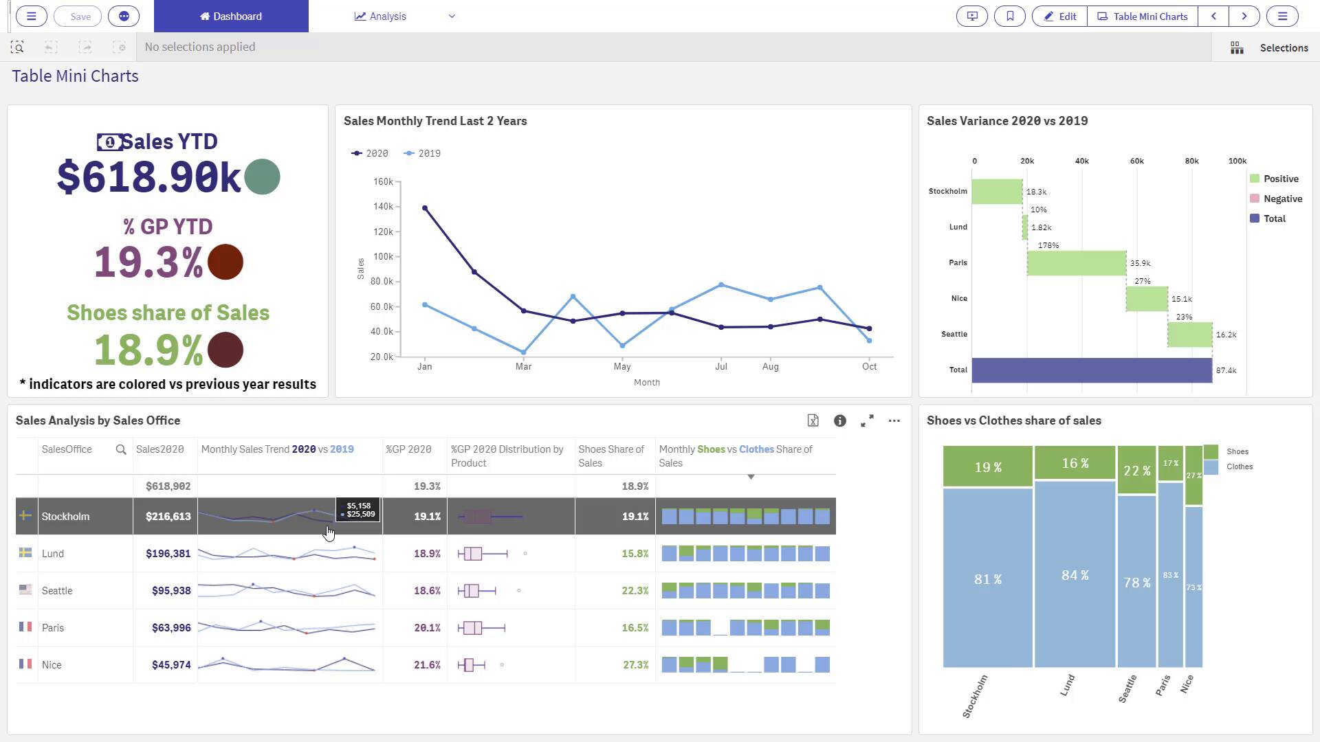
Vizlib Table v3.13.0
ミニチャートで表のインサイトをポップ
Vizlibの新しいミニチャートを使えば、行レベルでインサイトを見つけ、他の行と比較してからインサイトにアクセスすることができ、全体像を一目で把握することができます。よりスムーズで直感的なデータ探索が可能になりました。

Vizlib Scatter chart
より多くのコンテクストとカスタマイズ
データ クラスターでより深い分析を実行できるようになりました。また、高度な分析クラスタリングのパワーを活用して、コーディングなしでアプリの他の部分にも書き込みが可能です。クラスター内のアイコンや画像を国旗や製品ロゴにカスタマイズして、データメッセージを明確にしたり、ラベルの必要性を減らしたりすることができます。


Vizlib Waterfall
水平方向のレイアウトが追加されました
Vizlib Waterfallのレイアウトは、垂直レイアウトと水平レイアウトのどちらかを選択します。水平レイアウトは、全体に影響を与える主要な要因に聴衆の注意を引きつけます。また、時間などの順序付きデータを表示する場合は、垂直レイアウトが一般的です。どちらのレイアウトがインサイトをポップにするか、試してみてください。

Vizlib Custom Report 5.4.0
新たに散布図が含まれました
カスタムレポートにVizlib Scatter Chart(散布図)を追加すると、データ関係をより視覚的に把握し、ビジネス上の質問に対する回答を簡単に見つけることができます。

Vizlib Finance Report
Viztipsが含まれました
財務報告書にViztipsの視覚的なパワーを追加します。アイコン、画像、チャートなどのコンテキストを追加することで、データの探索を効率化し、より迅速な洞察への道を開くことができます。

Vizlib Writeback Table
画面上でより多くのデータを絞り出す
ご要望の多かった機能がもう一つ実現しました 。1ページに多くのデータを収めることで、より見やすく、編集しやすくなります。コンパクトレイアウト設定を選択すると、画面上に最大50%のデータを表示することができます。

Vizlib Writeback Table and Input Form
文書管理を合理化
ビジネスシステム間を飛び回る必要はありません。特定の行のテキストを、ドキュメントや他のリソースを指すリンクに変えることができるようになりました。そして、すべてをQlikアプリに保存しておきましょう。
詳細はこちらから(英語でのご案内となります)








